Really fast depletion of traffic balance


After reading some time in the forums about this topic, I needed to post this one. I don’t know what to do anymore.

I don’t mind the deduction delay of the traffic balance because it’s just few.

I don’t know why my balance got swept instantly by playing Dota2/Cs2. I have discord on most of the time. These 2 are the only games I play. Please let me know your settings so I can save my traffic balance from depleting rapidly. Initially, I tried it for 2.99USD. Seems to be working pretty well. But the problem is it’s depleting so fast by playing a few games. I recently added 9.99USD because I need it for bad weather.

FullVPN OFF
Credit Saving Mode ON
Dota 2 Basic
Cs 2 Basic

Please help me.

First sorry for this inconvenience. Unfortunately, I think your issue is related to Amazon EC2, Twitch and Mudfish and CDN and Mudfish links. Please read these documents.

However, I’d reset your mudfish credits a little bit.

I have received the traffic credits. Thank you so much. But I would like to know what caused this? I just have Dota 2 and CS2 item. I’m having a hard time understanding the links u sent me. I already read this before…

If I checked this properly, my opinions are as follows:

  • For “Counter-Strike 2” game item, it’s a known that you could encounter Amazon EC2, Twitch and Mudfish issue.
  • For “Dota 2” game item, I don’t think this game item could encounter the above issues. However if I know correctly, this game client just uses a lot of game traffics than whan we expect. So please note this if you’re using this game with PPT (pay-per-traffic) data plan.

However at this moment I don’t know which one triggered this issue. :frowning:

Meaning, I cannot use discord while playing cs2?

Or, I cannot share screen on discord?

And I cannot watch on twitch while using Mudfish even not on full VPN?

Thank you for your replies. I really want to use your service. Please let me know so I can avoid depletion of creds

Please check the above links. There’s a workaround section about how you can avoid this issue.


Hi. It happened again. I don’t know

When I checked your account configuration, it seems you already enabled Connection Log option. :slight_smile: Please check ‘Status → Access Log’ menu if you want to know how your mudfish credits are consumed.

Please check and let me know if there’s something wrong.

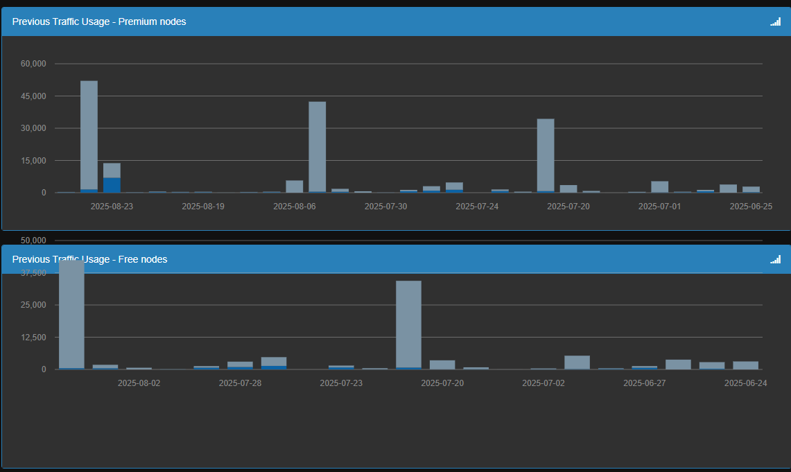
I think this huge traffic got deleted. I can’t see it. It’s frustrating me.

Umm… If you’re checking Access Log, please note that it’s only available for last 7 days due to the internal capacity issue. :frowning: So if you’re looking for the previous which’s older than 7 days, it should be gone and it’s expected.

outrageous. 40gb+




100 gb in a week or two? Is this scam or what


how disappointing

Sorry for this issue but when I reviewed this traffic usage, it looks like normal if you encounter this issue with CS2 or Dota 2 game item.

If you’re interested in where your mudfish credits were used, please consider to use a network monitoring tool like https://www.glasswire.com/ link. It’ll show more details which process uses network traffics. I think you can try to monitor the network usage of the game processes.

This topic was automatically closed 21 days after the last reply. New replies are no longer allowed.